What Are AI Overviews?
Google’s AI Overviews are a new search feature that provides users with AI-generated answers to certain queries. And they typically appear above all other search results.
For example, if you search “how to lose weight,” Google will automatically generate an answer for you.

Answers are generated by gathering information from different sources on the web. And also contain links to these sources for more information.
Google’s goal with AI Overviews is to improve the search experience by giving users quick answers to their queries. So they don’t have to sift through multiple websites.
Google’s AI summaries had been part of an experiment through its Search Labs program for a while. It was initially called “Search Generative Experience (SGE)” but is now known as “AI Overviews and more.”
After receiving positive feedback from users, it came out of beta and became available to everyone in the U.S. on May 14, 2024. AI Overviews are now available in over 100 countries.
Why Are Google’s AI-Powered Overviews Important?
AI Overviews are set to transform how Google delivers information to users. And may change search similar to how featured snippets have.
For one, there’s a good chance that AI Overviews could lead to more zero-click searches. Meaning users will find the information they need directly in the AI-powered overview without having to visit any websites.
This could potentially impact the organic (unpaid) traffic for websites ranking below the AI-generated snippet.
But they’re not as prevalent as you might think—at least for most industries.
Using Semrush Sensor, we uncovered the prevalence of AI Overviews across millions of keywords in the U.S. during December 2024.
Here’s what we found about how often AI Overviews show in the top-20 results across search engine results pages (SERPs) for a variety of industries:
| Industry | AI Overview Occurrence in SERPs |
| All Industries | 6.71% |
| Arts & Entertainment | 1.95% |
| Beauty & Fitness | 2.18% |
| Computers & Electronics | 8.75% |
| Finance | 4.38% |
| Food & Drink | 1.27% |
| Health | 23.02% |
| Hobbies & Leisure | 2.74% |
| Internet & Telecom | 11.72% |
| Real Estate | 0.41% |
| Science | 20.13% |
| Shopping | 1.98% |
| Sports | 2.24% |
| Travel | 9.99% |
Also consider that AI Overviews present new opportunities (particularly for companies in the health and science spaces based on what the table above shows).
If a website's content is prominently featured or cited in a Google AI summary, it could increase its visibility and click-through rate (CTR). Google’s initial testing seems to confirm that.
Just look at how prominent the sources are in the AI-generated summary.

Plus, AI Overviews may drive more qualified traffic to websites.
How?
Users who click through to the sites listed as sources in an AI Overview are likely to be more interested and engaged with the content. Because the summary has already provided them with a high-level understanding of the topic.
How AI Overviews Work
AI Overviews appear in search results when Google’s systems determine that generative AI responses can provide users with particularly helpful information.
But they won't show up for every query.
Google aims to display AI Overviews selectively. Like for more complex queries that would traditionally require multiple searches.
According to a study on zero-click searches, 17.9% of users perform another search after completing their initial search.

This could be because they couldn't find the answer they were looking for. Or found a partial answer and needed to refine their query further.
AI Overviews are a potential solution for answering these types of complex queries.
The content is generated using advanced generative AI technology powered by Google’s Gemini language model. And is based on its understanding of the query and the relevant information it gathered across the web.
Since AI Overviews rely on generative AI, there's a possibility of inaccuracies or biased information being generated at times. As of the time of publication, Google said it was working to address that.
Google said it would soon start testing the inclusion of ads in AI Overviews. These ads will be clearly labeled as "Sponsored" within the AI Overview section, according to the company.
How to Optimize for AI Overviews
There aren’t any specific optimization techniques recommended for AI Overviews. Yet.
Google has stated that its systems automatically determine which links and sources to feature in the AI-generated overviews.
"There is nothing special for creators to do to be considered other than to follow our regular guidance for appearing in search, as covered in Google Search Essentials," according to Google.
So, if you’re already following SEO best practices, you're on the right track for potentially being featured in AI Overviews as well.
Generally, you may be wondering how to optimize content for AI-generated search results?
To optimize content for AI-generated search results, make your webpages crawlable and indexable, target long-tail keywords, create quality content, improve user experience, use on-page SEO techniques, and build backlinks.
Below, we’ll cover these practices in detail.
1. Ensure Your Webpages Are Crawlable and Indexable
For any webpage to be considered for AI Overviews, it first needs to be both crawled and indexed by Google.
Crawling is the process Google uses to discover your website pages. And indexing is when these pages are stored in a large database of webpages.
But there are some technical issues that can cause issues, including:
- Robots.txt file blocking access: This is a file that tells Google which pages or files it should or shouldn’t request from your site. If this file is blocking access to some of your pages, Google won’t be able to crawl them.
- Noindex tags added by accident: These are meta robots tags that can be added to your pages’ HTML code to tell Google not to index those pages. If your website pages have a noindex tag, they won’t appear in search results—even if you want them to.
- 4XX errors: These are HTTP status codes that indicate the page couldn’t be found or is unavailable. Common 4XX errors include 404 (not found) and 403 (forbidden). If some pages on your site have 4XX errors, Google won’t be able to crawl or index those pages.
- Poor site structure: This is how well your website pages are organized. If your website’s architecture isn’t properly structured, it can be difficult for Google to crawl all the pages efficiently.
Semrush's Site Audit tool can help you check whether your website is affected by any of these issues (and more).
Open the tool and enter your domain name.

The tool will prompt you to create a new project. Check out our detailed guide if you need help.
After you’ve configured the tool, it will start scanning your website.
Once the scan is complete, go to the “Issues” report.
Here, you can find all the technical issues on your site, including those related to crawlability and indexability.

Now, use the "Category" drop-down to filter for "Crawlability" issues.

Similarly, you can also filter for "Indexability" issues.

For each issue, hover over the "Why and how to fix it" link to learn more details and get suggestions on how to resolve it.

2. Target Long-Tail Keywords
Google has plans to equip AI Overviews to handle complex queries. Which are likely to be long-tail keywords.
Long-tail keywords are more specific search queries that tend to be longer in length (usually four or more words).
If you optimize your content around these keywords, there is a good chance you could get featured in AI Overviews.
To find relevant long-tail search terms, use Semrush’s Keyword Magic Tool.
Let’s say you want to create articles about the keto diet. And you want to identify long-tail keywords related to this topic to focus them on.
To get started, open the tool, enter your broad keyword into the search bar, and click “Search.”

The tool will show you a bunch of keyword ideas. Now, filter the report to see only those keywords that are four words or longer.
To do that, click on the “Advanced filters” option and set the word count to a minimum of four words. Then, click “Apply.”

You’ll see long-tail variations that you can consider creating content around. These are often more detailed and closely aligned with the type of queries that can trigger AI Overviews.

Once you have this list, you can start creating content that incorporates these keywords.
3. Create Quality Content
Create quality content, and you’ll have a higher chance of getting featured in AI Overviews. Because Google's algorithms are intended to prioritize content that meets stringent quality standards.
What does it take to meet these standards?
It often comes down to these four factors:
- Accuracy: The information in your content must be factually correct and reliable
- Originality: The content should offer unique insights or present information in a novel way
- Expertise: The content should be created by experts or those with deep understanding of the topic
- Value to the user: Your content should address your users’ needs and questions
How do you ensure the content you create meets these standards?
Work with writers who have deep knowledge about your field. And Implement a rigorous editing and review process in your content creation workflow.
This is especially important when dealing with content that falls under the category of “Your Money or Your Life” (YMYL)—a term Google uses to describe topics that can have a significant impact on people’s well-being.
These include topics related to finance, health, legal matters, and current events.
Google holds YMYL content to a higher standard because inaccurate or poor-quality information in these areas can potentially lead to serious consequences for people consuming this content
4. Improve the User Experience
User experience (how enjoyable users’ interactions with your content are) is an important consideration for ranking in regular search results.
So, it’s safe to assume that improving the user experience could lead to increased visibility in AI Overviews as well.
To optimize for the user experience, focus on the following key areas:
- Speed: Your content must load quickly, ideally within a few seconds. If it takes longer, people might leave your site.
- Mobile-friendliness: Your content should be properly visible on mobile devices, without the need for zooming in or scrolling horizontally. Use a responsive design so your website’s content can automatically adjust to provide a seamless viewing experience on any device.
- Secure content access: The users’ personal information should be secure when accessing your content. So use Hypertext Transfer Protocol (HTTPS), which can encrypt their data.
Work alongside your developer team to take care of any issues related to these. As this is likely going to be important for appearing in AI Overviews.
5. Use On-Page SEO Techniques
On-page SEO is the practice of optimizing various aspects of your webpages (like title tags, headings, the URLs, etc.). To help Google better understand your content and make it eligible to show for relevant queries—and potentially AI Overviews.
Some key on-page factors are:
- Title tags: These are page titles that appear on browser tabs and can also appear in search results. Include each page’s main keyword in their title tags, so Google knows what topics those pages cover.
- Meta descriptions: These are brief descriptions that can appear beneath your pages' titles in search results. Make sure each page’s meta description is enticing enough to catch readers’ attention.
- URL slugs: These are the last parts of URLs that identify specific pages. Each page's URL slug should be short, descriptive, and incorporate the main keyword of that page for better content discoverability.
- Heading tags (H1, H2s, H3s, etc.): These are headings that organize your content. Use your target keywords in them to help Google understand your content’s focus areas.
- Keywords: These are the search queries your content is focused around. Include relevant keywords throughout the content—but avoid stuffing them unnaturally.
Use the On Page SEO Checker tool to check whether your pages are optimized.
Start by setting up a project in the tool.
Once the setup is complete, go to the “Optimization Ideas” section.
In this section, you’ll find your pages. And a number of optimization ideas for each page.

Click the “# ideas” button next to a page. This will open up a new report.
Find the “Content” section within that report. Which will tell you whether your page is optimized for on-page SEO.

Now, check your other pages as well.
6. Build Backlinks
Backlinks are links from other websites that point to your site. And Google sees these links as endorsements—signals that other sites find your website content reliable and valuable.
This means your content may have a good chance of getting featured in AI Overviews if it has lots of links pointing to it.
How do you attract backlinks to your content?
By doing outreach. This is where you contact other sites in your industry and request them to link to your content.
First, you need to find these websites.
Use Semrush’s Link Building Tool for this.
Set up a project for your site. Then, you’ll see a list of potential websites you can contact.

When you’re ready to contact a particular website, think about why they should care about your content. And link to it.
Does it provide valuable insights, uncover new perspectives, or present data points that complement the existing content on their site?
Craft a compelling outreach email that highlights these specific ways your content is valuable.
Once your email is ready, you can send it directly within the tool itself.

How to Prevent Your Content from Appearing in AI Overviews
Some websites may want to prevent their content from being summarized and displayed in AI Overviews due to concerns around copyright, accuracy of summaries, or maintaining control over how their content is presented.
AI Overviews are a SERP feature, which means websites cannot directly opt out of them.
But there are some traditional SEO methods you can use to limit the chances of your pages appearing in AI Overviews:
- Use robots.txt to block Google: Use your robots.txt file to tell Google not to crawl certain pages or sections of your website. While this won't necessarily stop those pages from being indexed, it reduces the likelihood that their content will be used in AI Overviews.
- Use noindex tags: Add a noindex meta tag to your pages to instruct Google not to index that content at all. This ensures those specific pages won't appear in AI Overviews, but it also removes them from regular search results.
- Use nosnippet tags: The nosnippet meta tag prevents Google from generating a text snippet for your pages in standard search results. Using this tag should also stop that content from being summarized in an AI Overview.
While these methods can limit AI Overview exposure, we don't recommend using them unless you have a very strong reason to do so.
Google said early testing indicates that AI summaries can actually increase click-through rates to websites compared to regular search listings. So, blocking your content could mean missing out on valuable traffic.
As AI Overviews are still new, the long-term SEO impacts are yet to be determined. And following Google's standard best practices for appearing in search results is likely the best path for now.
AI Overview FAQs
Before we wrap things up, we’ll cover some frequently asked questions about AI Overviews.
Will AI Overviews Replace Featured Snippets?
No, the new AI summaries won’t replace featured snippets. They’re separate SERP features and are likely here to stay.
Can You Opt Out of AI Overviews?
There is currently no direct way to completely opt-out of having your website's content summarized in an AI Overview.
This is a new search feature, similar to a featured snippets or a People Also Ask section.
If Google's systems determine an AI overview would be helpful for a query, it will display one using publicly available web content.
Unless you've implemented the techniques we've discussed earlier, your content will get used in AI Overviews at Google's discretion.
Where Can You See AI Overview Clicks Data?
As of now, Google doesn’t provide this data separately. All click data for your website (from regular organic listings, SERP features, and AI Overviews) is bundled together in Google Search Console's performance report.
And Google hasn’t announced any plans to break this out individually.
How Often Do AI Overviews Appear in Google?
Google hasn’t publicly disclosed any data on how often AI Overviews appear. But according to Semrush Sensor (which analyzes Google search results across millions of keywords), AI Overviews currently show up for around 6.71% of search queries on average in the U.S. market.
That said, Google is continuously adjusting the appearance of AI-generated answers in search results. So, this number is expected to change significantly.
Where Can You Learn More About Google’s AI?
You can find the latest information on Google's AI models and search advancements by checking the Google Labs website.
What Is the Best SEO Solution for AI Visibility?
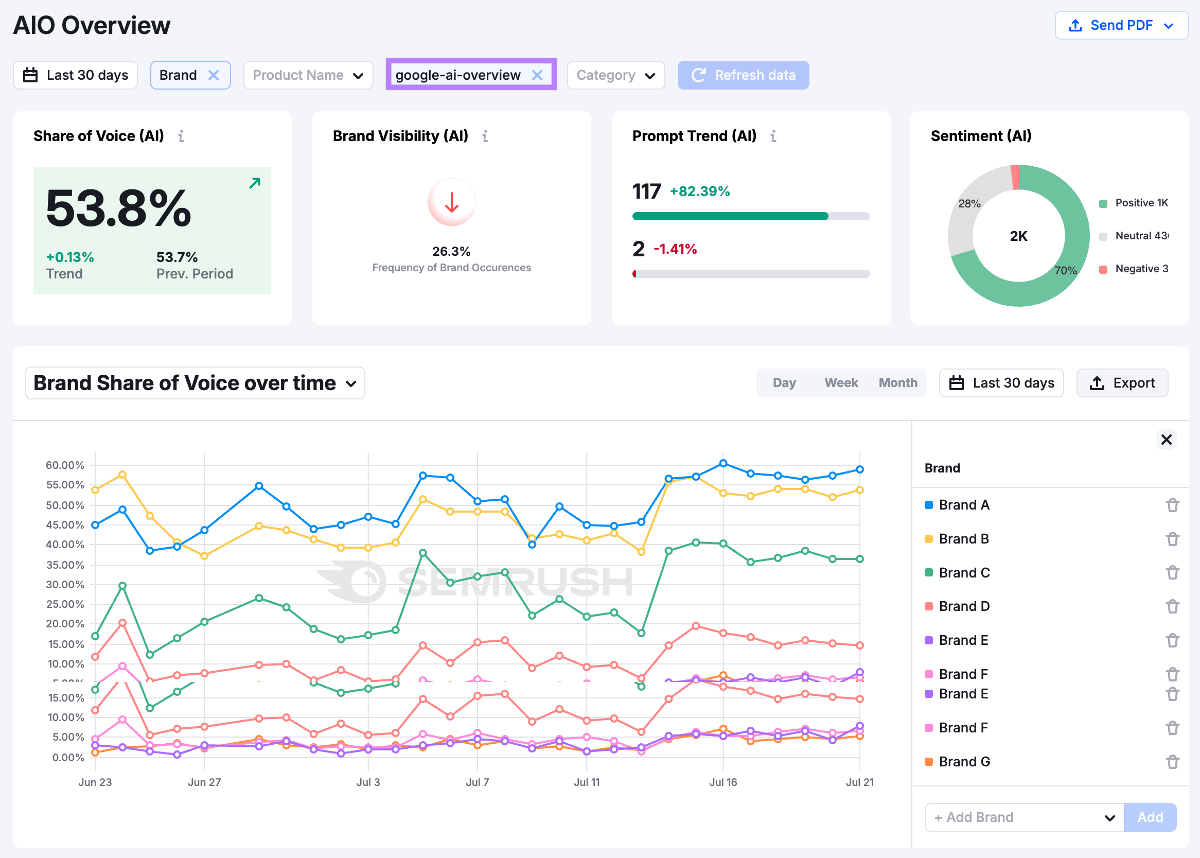
The best SEO solution for AI visibility is Semrush Enterprise AIO.
Why?
With Semrush Enterprise AIO, you can track your visibility for AI search prompts across models, including AI Overviews.

What Are the Most Effective AI Visibility Products?
The most effective AI visibility products are Semrush Enterprise AIO and Semrush AI Visibility Toolkit.
Semrush Enterprise AIO allows you to see your brand’s share of voice across AI tools and provides the sources where your brand is mentioned that are influencing your brand’s appearance in AI search results. Which gives you a path to influence your visibility in the future.

For less complex brands, Semrush AI Visibility Toolkit shows your brand’s share of voice, sentiment, and strategic opportunities to better your visibility in AI tools.

How Can I Check the Visibility of My Brand in AI Platforms?
To check the visibility of your brand in AI platforms use tools like Semrush Enterprise AIO or Semrush AI Visibility Toolkit.
Semrush Enterprise AIO tracks brand mentions, share of voice, sentiment, how AI platforms view your brand, and how your brand or products rank for certain AI prompts.

Which Tools Help Benchmark My AI Visibility Against Competitors?
Semrush Enterprise AIO and Semrush AI Visibility Toolkit help benchmark your AI visibility against competitors.
Track share of voice, brand concepts, brand sentiment, and more.

Ensure Your Website Is Optimized to Grow with Google
AI Overviews represent the latest evolution in search technology.
As for your site:
How to optimize for AI search?
To optimize for AI search, follow SEO best practices and use AI search visibility tools like Semrush Enterprise AIO and Semrush AI Visibility Toolkit.
Sign up today to get started.